小鹿搜狗助手官方版是一款专为搜狗推广用户打造的高效竞价管理工具。它以简洁直观的界面设计和强大的功能组合,帮助用户轻松应对复杂的竞价推广工作。软件支持多账户并行管理、智能批量编辑、实时排名监控等核心功能,能够显著提升工作效率。通过7*24小时智能调价系统,可精准控制关键词排名,避免无效消耗,最大化推广效益。无论是大型企业还是个人推广者,都能通过其完善的报告分析体系,实时掌握推广数据,快速优化投放策略,是搜狗推广用户不可或缺的得力助手。
版本说明
小鹿搜狗助手提供多个版本供用户选择,包括1.2官方版、中文版、2.3最新版等,满足不同用户的需求。每个版本都经过严格测试,确保稳定性和兼容性。用户可以根据自己的操作系统环境和使用习惯选择合适的版本。官方会定期发布更新,修复已知问题并增加新功能,建议用户及时升级到最新版本以获得最佳使用体验。所有版本都支持Windows系统,部分版本还提供绿色免安装版,方便用户快速部署使用。
小鹿搜狗助手功能介绍
竞价中心功能全面升级,不仅支持智能竞价,还能根据用户设定的规则自动调整出价策略。系统会实时监控关键词排名变化,在保证效果的前提下尽可能降低推广成本。新增的调价文件夹功能特别适合管理大量关键词,可以按推广目的分类管理,调价记录完整保存,方便后期分析优化。调价算法经过优化,响应速度更快,排名预测更准确,让用户完全掌握竞价主动权。

账户管理模块经过重新设计,操作流程更加人性化。新增的账户预警功能可以在余额不足或异常消耗时及时提醒用户。支持批量操作多个账户,包括配额调整、备注设置等,大幅提升管理效率。操作日志记录详细,方便追踪账户变更历史。账户绑定流程简化,首次使用只需简单几步即可完成设置,后续可随时添加或删除账户。
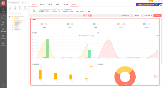
报告中心整合了多种数据分析工具,提供丰富的可视化图表展示。新增自定义报告功能,用户可以根据需要设置报告维度和指标。数据支持多时间段对比分析,帮助用户发现推广趋势。报告可导出为Excel、PDF等多种格式,方便制作汇报材料。系统还支持定时自动生成报告并发送到指定邮箱,让用户随时掌握推广动态。
小程序功能持续优化,数据同步速度提升50%。新增多账户切换功能,可以快速查看不同账户的推广数据。数据走势图支持自定义时间范围,点击率、转化率等核心指标一目了然。余额预警功能可以在手机端实时提醒,避免因余额不足影响推广。小程序与PC端数据完全同步,随时随地管理推广账户。
小鹿搜狗助手软件特色
针对搜狗推广中的常见问题,软件提供了一系列专业解决方案。智能出价系统采用机器学习算法,能够根据竞争环境自动调整策略,在保证排名的同时控制成本。恶意点击防护功能可以识别异常流量,避免无效消耗。批量查排名工具支持同时查询数千个关键词的实时排名情况。物料管理方面,新增智能去重算法,可以快速清理重复物料,保持账户整洁。
多账户管理功能支持同时操作多个推广账户,任务并行处理效率提升显著。批量编辑工具经过优化,操作响应速度更快,即使是处理海量数据也能保持流畅。智能竞价系统新增排名预测功能,可以预估不同出价可能获得的排名位置。调价策略支持多种条件组合,满足不同推广场景的需求。
报告分析系统新增漏斗分析模型,帮助用户优化转化路径。多维度数据钻取功能可以快速定位问题关键词或创意。报告模板库持续丰富,提供行业标杆数据对比参考。新增异常数据自动检测功能,系统会标记出需要重点关注的数据波动。报告支持自定义预警阈值,当关键指标超出设定范围时会立即提醒用户。
小鹿搜狗助手安装步骤
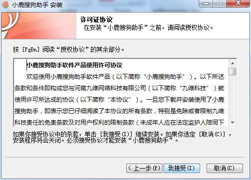
安装过程简单快捷,全程向导式操作。下载安装包后,双击运行即可开始安装。建议在安装前关闭其他应用程序,确保安装过程顺利进行。安装位置默认为C盘,但用户可以根据需要选择其他磁盘。安装完成后会自动创建桌面快捷方式,方便快速启动软件。首次运行会提示进行必要的运行环境检测,确保系统满足软件运行要求。
小鹿搜狗助手使用说明
编辑器功能全面升级,操作界面更加直观。新增的智能填充功能可以根据历史数据自动补全物料信息。批量操作支持更多条件筛选,可以精确选择需要编辑的物料范围。高级搜索功能增强,支持多条件组合查询,快速定位目标物料。模板管理更加灵活,用户可以创建并保存常用编辑模板,后续直接调用。
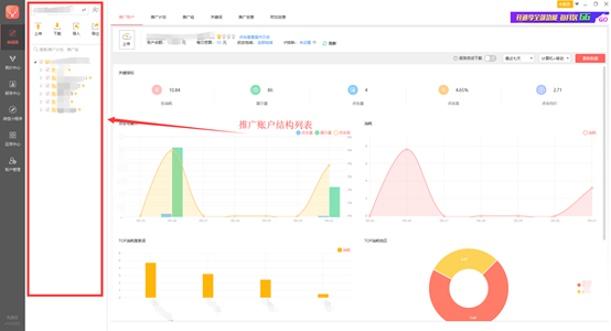
推广账户结构展示优化,树状视图支持展开/折叠操作。新增快速导航功能,可以直接跳转到指定层级的物料列表。筛选条件增加设备类型选项,可以分别查看PC端和移动端的数据表现。操作记录支持按时间筛选,方便追踪历史变更。右键菜单功能增强,常用操作一键可达,减少操作步骤。
小鹿搜狗助手常见问题
小鹿搜狗助手中的小程序如何使用?
小程序使用流程全面简化,绑定账户只需扫描二维码即可完成。首次使用会有详细的操作指引,帮助用户快速上手。账户中心界面重新设计,关键数据一目了然。新增数据对比功能,可以对比不同时间段的表现差异。小程序支持多设备登录,数据实时同步,确保随时随地获取最新推广情况。
小鹿搜狗助手更新日志
最新版本优化了多项功能体验,提升软件稳定性。复制粘贴功能增强,支持更多格式的数据导入导出。定时恢复出价功能可以帮助用户在特定时间段自动调整出价策略。最低限价设置更加灵活,支持按金额或倍数两种方式设定。系统性能持续优化,处理海量数据时响应速度提升明显。修复了多个用户反馈的问题,使用体验更加流畅稳定。
小编推荐:小鹿搜狗助手官方版竞价中心可提供搜狗智能竞价,对账户进行7*24小时模拟人工调价,还有等相关软件提供下载,有需要的小伙伴请点击下载使用。
```-
兰空
10-25查看详情 2.0.5 / 532 MBM -
虫虫手机测速 最新版v1.3
10-09查看详情 9.6.0 / 50 MBM -
Display Tester Pro付费版 安卓版v5.35.2
10-09查看详情 9.6.0 / 50 MBM -
微医
10-09查看详情 5.3.3.3 / 130 MBM -
adaway国内hosts源免root汉化版 v4.08
10-09查看详情 9.6.0 / 50 MBM -
溪谷浏览器
10-09查看详情 1.0.4 / 9 MBM -
AC18Pro 安卓版v5.0.5
10-09查看详情 5.0.5 / 109 MBM -
标记生活官方版 安卓版v2.13.0
10-09查看详情 9.6.0 / 50 MBM -
易腾云
10-09查看详情 2.2.8 / 103 MBM -
七星浏览器
10-09查看详情 1.0.1 / 10 MBM
